Transferência entre Almoxarifados


  1. No Menu Sistema no lado Esquerdo clique em Estoque > Transferências > Transferência entre almoxarifados.


  2. Na janela Transferência entre almoxarifados clique em Novo.


  3. Na aba de Transferência entre almoxarifados na janela de Transferência entre almoxarifados.
    1 - Escolha o almoxarifado de origem
    2 - Filial de origem
    3 - Escolha o almoxarifado de destino
    4 - Filial de destino
    5 - Na aba de Observação, escreva uma breve descrição sobre a transferência.
    6 - Após preencher os dados, clique em Salvar.
    7 - Após salvar, vá para a aba de Produtos.


  4. Na aba de Produtos na janela Transferência entre almoxarifados clique em Novo.


  5. Adicione o Produto que deseja realizar a transferência.
    1 - Escolha o produto
    Obs.: A unidade é preenchida automaticamente, pois vem configurada dentro do produto.

    2 - Coloque a quantidade.
    3 - Clique em Salvar.

    Obs.: Faça esse procedimento para cada produto que deseja transferir.




  6. Caso seja um patrimônio, faça os passos a seguir:

    Na aba de Produtos na janela Transferência entre almoxarifados clique em Adicionar patrimônio(s)



    1 - Digite o código do Patrimônio
    Obs.: Caso não tenha código de patrimônio, pode pesquisar pelo MAC ou Nº Série. Não esqueça de mudar o campo de pesquisa

    2 - Selecione o equipamento.
    3 - Clique em Inserir registros.

    Obs.: Faça esse procedimento para cada patrimônio que deseja transferir.



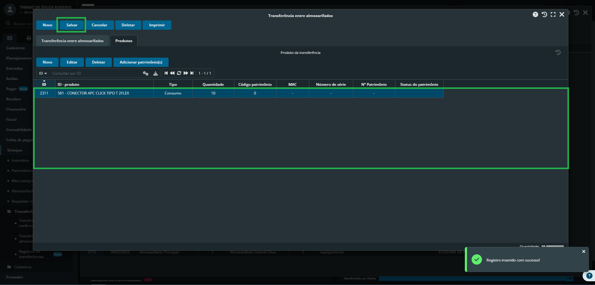
  7. Na aba de Produtos na janela Transferência entre almoxarifados.
    1 - Confirme se os produtos / patrimônios que serão transferidos estão corretos.
    2 - Clique em Salvar.


  8. Tudo pronto. Transferência realizada com sucesso.